Cómo configurar alertas de estrategia a través de TradingView

logo
Última actualización el 2025-11-17 04:36:03
Compartir

Las Alertas de TradingView son notificaciones inmediatas que se activan cuando el mercado cumple con sus criterios personalizados. Aquí hay una guía paso a paso para configurar Alertas en TradingView para enviarte notificaciones en el sitio web y la aplicación de Bybit en tiempo real.

Nota:

— Debes actualizar a TradingView Essential para obtener acceso a esta función.

NO compartas tu URL de webhook con otras personas, ya que esto puede permitirte recibir mensajes falsos o fraudulentos.

— Todas las Alertas de TradingView recibidas se envían en nombre de la configuración del usuario únicamente y no están relacionadas con la plataforma de Bybit.
 

Paso 1: Obtén tu URL de webhook de Bybit de una de estas dos maneras:

  1. A través de la Alerta de TradingView en la parte superior derecha del gráfico

  • Haz clic en Alerta de TradingView en la esquina superior derecha del gráfico.

     

image.png
 

  • Aparecerá una ventana de Alertas de TradingView. Haz clic en Establecer Alerta de TradingView y pulsa Copiar URL para la URL del webhook de Bybit.

 

image.png

 

  1. A través de Alerta de TradingView en Cuenta y Seguridad

 

  • Haz clic en el ícono de perfil en el lado derecho de la barra de navegación, luego haz clic en Cuenta y Seguridad para ingresar a la página Cuenta y Seguridad. A continuación, selecciona Alerta de TradingView.

  • Pulsa Copiar URL para la URL del webhook de Bybit.

 

image.png
 

Sugerencia: asegúrate de copiar y pegar nuestra plantilla — exchange={{exchange}}, ticker={{ticker}}, price:{{close}}, [Tu mensaje opcional va aquí] — en el cuadro de mensaje de alerta para recibir Alertas de TradingView con prontitud. De lo contrario, tus alertas de TradingView pueden enviarse a la pestaña Desconocido.
 

image.png

 

Pestaña Otros: si estás analizando (plotting) los gráficos de otros exchanges, tus alertas se pueden enviar a la pestaña Otros, que mostrará alertas de estrategia de otros exchanges.

 

Pestaña Desconocido: si no ingresas exchange={{exchange}} en el cuadro de mensaje, se puede enviar una alerta a la pestaña Desconocido.

Paso 2: Establece alertas de precios, indicadores y gráficos personalizados en TradingView a través de la URL del webhook de Bybit.

  1. Alertas de precios

  • Haz clic en Alerta en la barra de navegación.

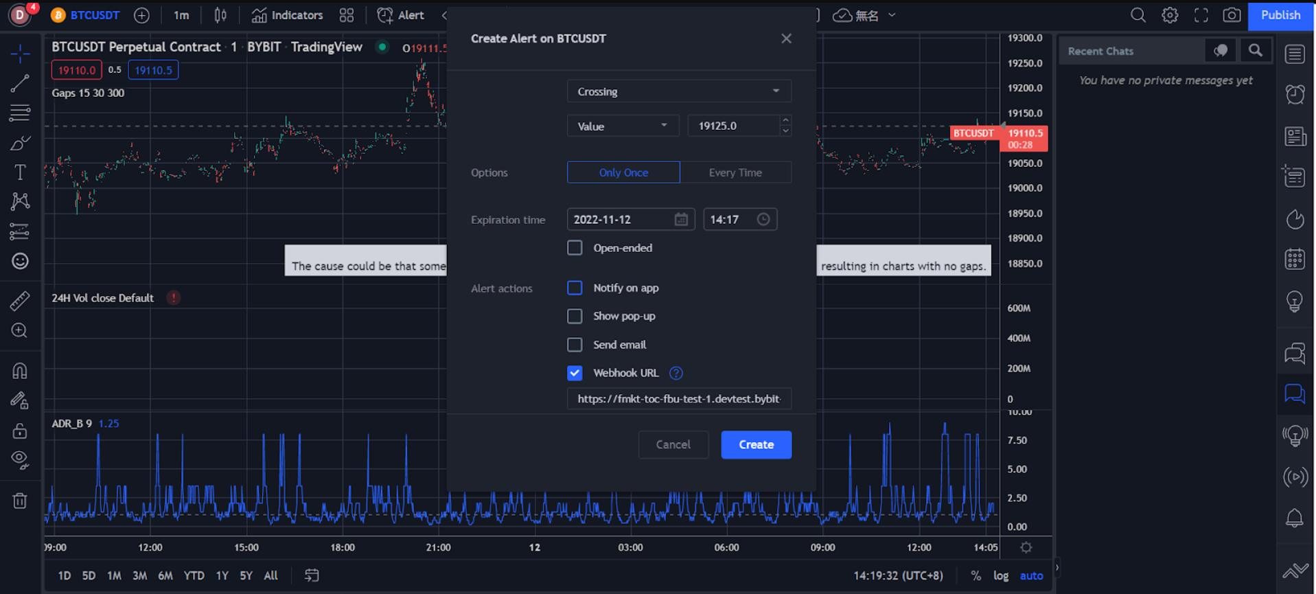
  • Configura tus preferencias de alerta en la ventana Crear Alerta, incluido el precio de activación, la frecuencia de activación, el tiempo de vencimiento, el canal de notificación de alerta, el mensaje y más.

  • Asegúrate de que toda la información que ingresaste sea correcta, luego haz clic en Crear.
     

image.png

Tu alerta de precio ha sido creada con éxito.

Puedes ver tu historial de alertas en Alertas en el lado derecho de la página TradingView. Para editar parámetros o eliminar una alerta, haz clic en la configuración o elimina el icono en la barra de alerta correspondiente para procesar.
 

image.png

 

  1. Alertas de indicadores

  • Haz clic en el icono de tres puntos a la derecha en la columna del indicador y selecciona Agregar indicador/estrategia.

  • Haz clic en Indicadores en la barra de navegación.

 

image.png

 

  • Establece tus preferencias de alerta en la ventana Crear Alerta, incluido el método de activación, el tiempo de vencimiento, el canal de notificación de alerta, el mensaje y más.

 

image.png

 

  • Asegúrate de que toda la información que ingresaste sea correcta, luego haz clic en Crear.


Tu alerta de indicador se ha creado con éxito.

Puedes ver tu historial de alertas en Alertas en el lado derecho de la página TradingView. Para editar parámetros o eliminar una alerta, haz clic en la configuración o elimina el icono en la barra de alerta correspondiente para procesar.

 

image.png

 

  1. Alertas de gráficos personalizados

  • Selecciona el ícono de línea de tendencia a la izquierda para dibujar líneas de tendencia, canales y más.

 

image.png

 

  • Haz clic con el botón derecho en la línea de tendencia dibujada o en el canal, luego haz clic en Agregar Alerta en Línea Extendida.
     

image.png

 

  • Establece tus preferencias de alerta en la ventana Crear Alerta, incluido el método de activación, el tiempo de vencimiento, el canal de notificación de alerta, el mensaje y más.
     

image.png

 

  • Asegúrate de que toda la información que ingresaste sea correcta, luego haz clic en Crear.

Tu alerta personalizada de gráficos se ha creado correctamente.

Puedes ver tu historial de alertas en Alertas en el lado derecho de la página TradingView. Para editar parámetros o eliminar una alerta, haz clic en la configuración o elimina el icono en la barra de alerta correspondiente para procesar.

image.png
 

Estas alertas se enviarán a tu cuenta de Bybit, donde las recibirás instantáneamente mientras haces trading en la página web o la aplicación de Bybit.

Bybit Web: puedes ver los detalles de tu alerta en Alerta de TradingView (en Anuncios) en la esquina inferior derecha de la página de trading de Bybit.
 

image.png



Aplicación Bybit: recibirás notificaciones automáticas una vez que se activen las Alertas de TradingView que has configurado.
 

image.png


Tan pronto como se configuren las Alertas de TradingView, las recibirás tanto en la aplicación como en la PC en tiempo real.

¿Ha sido útil?